LEMON Manuals: Even more car manuals for everyone: 1960-2025
Home >> Hyundai >> 2002 >> Elantra GT Hatchback L4-2.0L >> Repair and Diagnosis >> Powertrain Management >> Computers and Control Systems >> Engine Control Module >> Testing and Inspection
April 5, 2026: LEMON Manuals is launched! Read the announcement.

Engine Control Module: Testing and Inspection




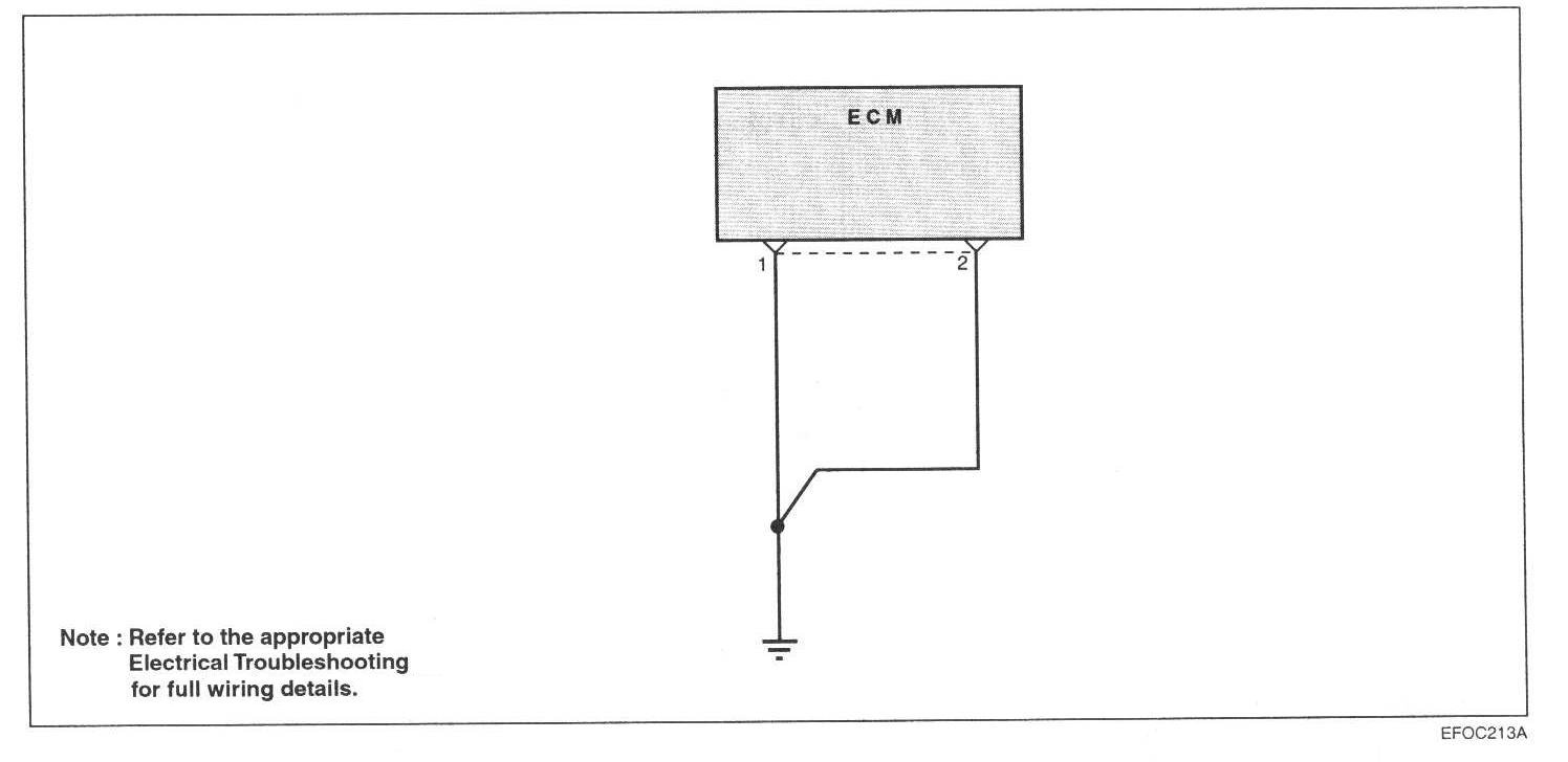
ENGINE CONTROL MODULE (ECM)-POWER GROUND
Check the ground condition of the engine control module.

Circuit Diagram:






Harness Inspection Procedure: