LEMON Manuals: Even more car manuals for everyone: 1960-2025
Home >> Hyundai >> 2003 >> Elantra L4-2.0L >> Repair and Diagnosis >> Powertrain Management >> Computers and Control Systems >> Vehicle Speed Sensor >> Testing and Inspection
April 5, 2026: LEMON Manuals is launched! Read the announcement.

Vehicle Speed Sensor: Testing and Inspection

VEHICLE SPEED SENSOR
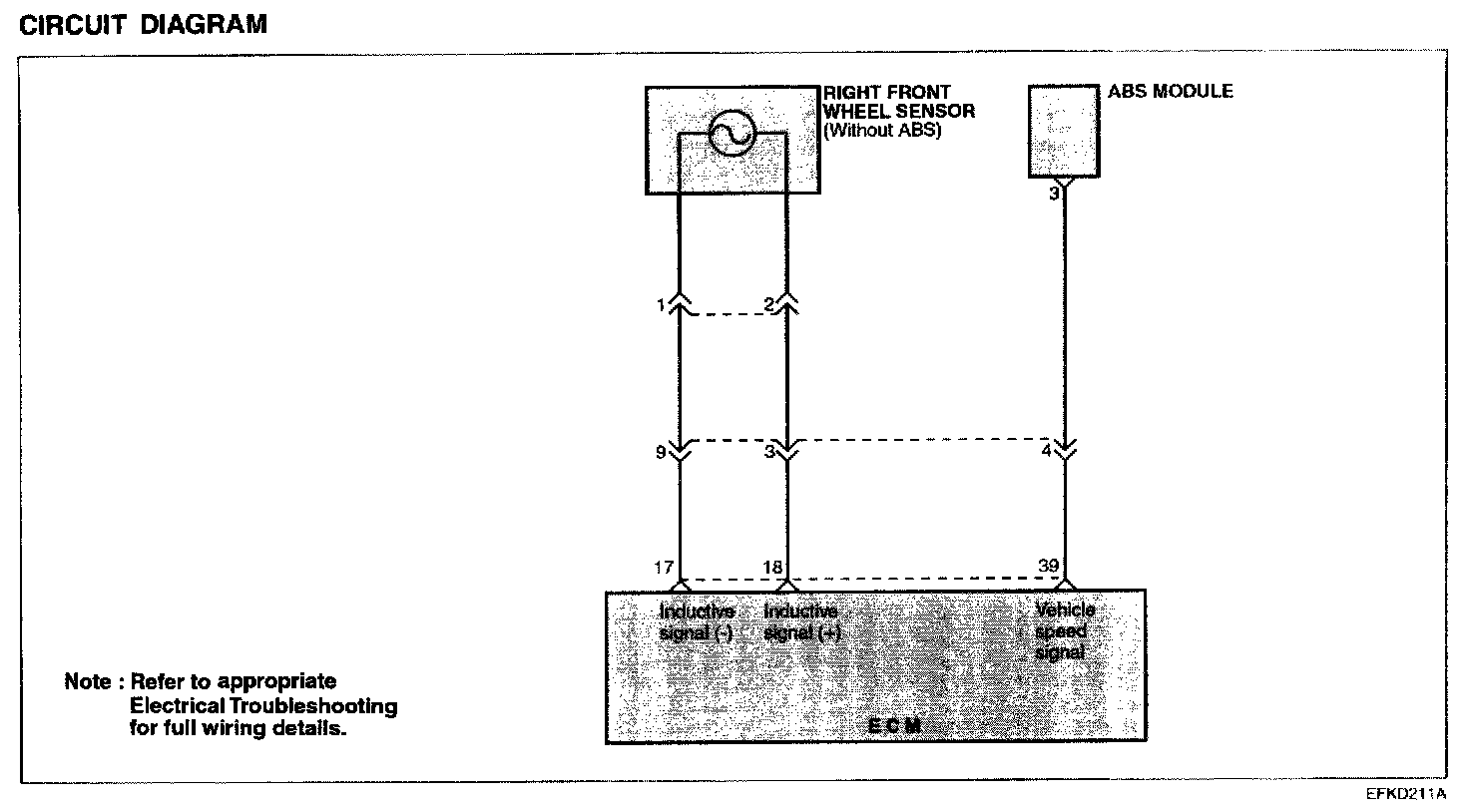
For a vehicle with ABS system, vehicle speed signal comes from ABS module.

For a vehicle without ABS system, however, vehicle speed signal comes from the inductive wheel speed installed at the right front wheel.

Circuit Diagram:






TROUBLESHOOTING HINTS
If there is an open or short circuit in the vehicle speed sensor signal circuit, the engine may stall when the vehicle decelerates to a stop.

Harness Inspection Procedures: