LEMON Manuals: Even more car manuals for everyone: 1960-2025
Home >> Hyundai >> 2003 >> XG 350 V6-3.5L >> Repair and Diagnosis >> Powertrain Management >> Computers and Control Systems >> Knock Sensor >> Testing and Inspection
April 5, 2026: LEMON Manuals is launched! Read the announcement.

Knock Sensor: Testing and Inspection




KNOCK SENSOR
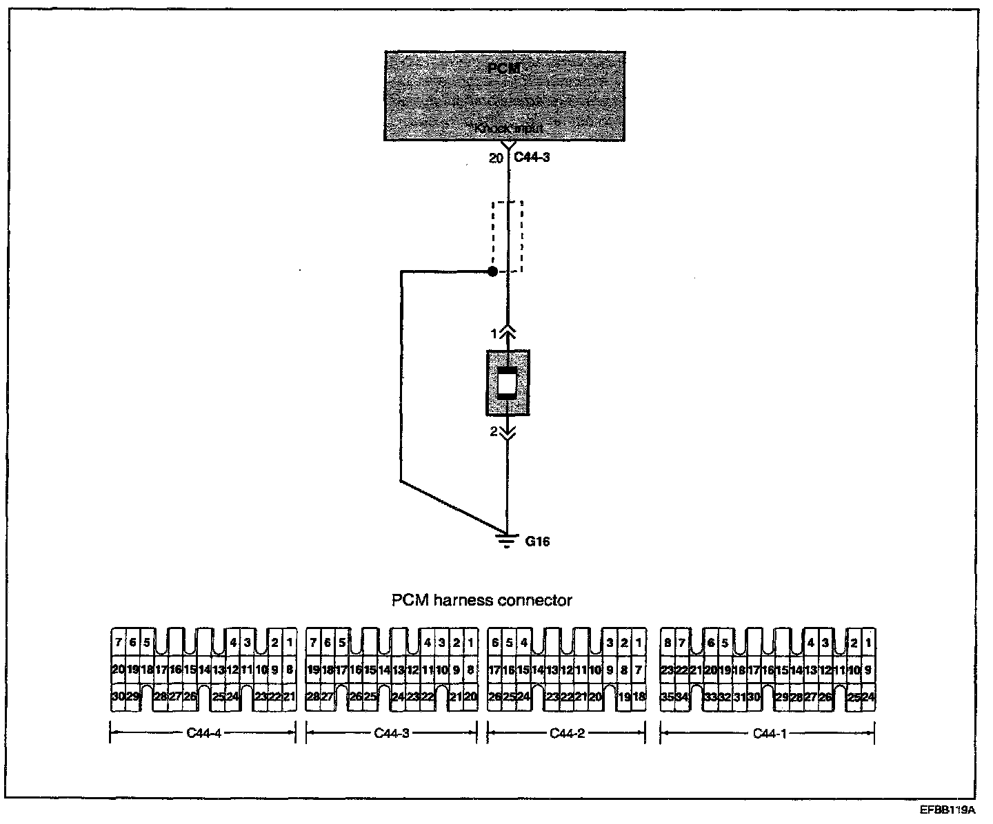
The knock sensor is a piezoelectric device attached to the cylinder block that senses pressure from engine knocking conditions. This vibrational pressure is then converted into a voltage signal which is delivered as output. If engine knock occurs, ignition timing is retarded to suppress it.

Circuit Diagram:






Troubleshooting Procedures:






TROUBLESHOOTING HINTS
1. The MIL is ON or the DTC is displayed on the HI-SCAN PRO under the following condition:
- When the knock sensor signal is not detected, even though the engine is in an overload condition.
- When the knock sensor signal is abnormally low.


Harness Inspection Procedures 1 - 2:









SENSOR INSPECTION
1. Disconnect the knock sensor connector.
2. Measure the resistance between terminals 2 and 3.
Standard value : about 5 M Ohms [at 20 °C (68 °F)]

3. If the resistance is zero, replace the knock sensor.
Knock sensor: 16 - 28 Nm (160 - 250 kg.cm, 11.8 - 18.4 lb.ft)

4. Measure the capacitance between the terminal 2 and 3.
Standard value : 800 - 1600 pF