LEMON Manuals: Even more car manuals for everyone: 1960-2025
Home >> Infiniti >> 1996 >> Q45 Base >> Repair and Diagnosis >> Quick Lookups >> Technical Bulletins >> Technical Service Bulletins >> Engine Control Systems >> Precautions For Testing/Diagnosing The ECCS/ECM (ITB95-034)
April 5, 2026: LEMON Manuals is launched! Read the announcement.

Precautions For Testing/Diagnosing The ECCS/ECM (ITB95-034)

Publication date: 1995-06-07
Reference number: ITB95-034

PRECAUTIONS FOR TESTING/DIAGNOSING THE ECCS/ECM

PRECAUTIONS FOR TESTING/DIAGNOSING THE ECCS/ECM

TECHNICAL SERVICE BULLETIN

Reference Number(s): ITB95-034, Date of Issue:  June 7, 1995

PRECAUTIONS FOR TESTING/DIAGNOSING THE ECCS SYSTEM

Model(s): 1995 Infinity G20, J30, M30, Q45

Classification: EC95-003

Section: Engine Fuel & Emission Control

Bulletin No.: ITB95-034

Date: June 7, 1995

SERVICE INFORMATION

Observing the following precautions when testin/diagnosing the Electronic Concentrated Control System (ECCS) may help prevent damaging the Electronic Control Module (ECM).

SERVICE PROCEDURE

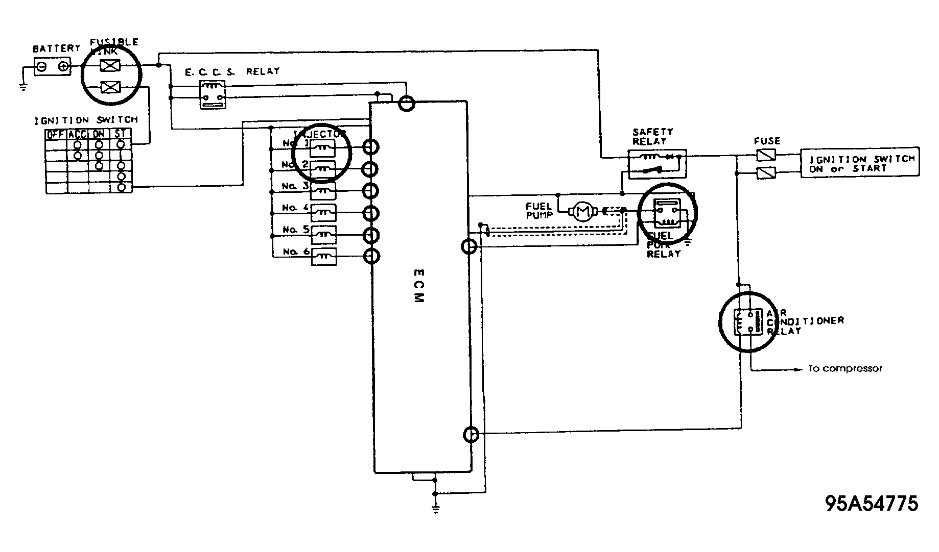
  1. Most relays in the ECCS system (Fuel pump, A/C, etc.) and actuators (Injectors, etc.) are powered by the battery. The ECM controls the relay or actuator by supplying the ground. See Fig 1 .
    WARNING: DO NOT apply battery voltage directly to any of the ECM pins (or wires connected to them) which supply the ground to any relays or actuators (see circled areas below). Doing so will permanently damage the ECM.
    Fig 1: ECM Wiring Schematic
    G95A54775
  2. Do not connect or disconnect any ECCS connectors when the ignition key is in the 'ON' position.
  3. Do not remove the cover of the ECM.