LEMON Manuals: Even more car manuals for everyone: 1960-2025
Home >> Nissan-Datsun >> 2005 >> Altima SE-R, Automatic >> Repair and Diagnosis >> External Pages >> Different car >> Section 31 (Power Steering System) >> Service Data And Specifications (SDS) >> Steering Column >> Inspection After Assembly
April 5, 2026: LEMON Manuals is launched! Read the announcement.

Inspection After Assembly

WARNING: This page is about a different car, the 2004 Nissan Titan. However, it is still accessible from the selected car via links, so may be relevant.
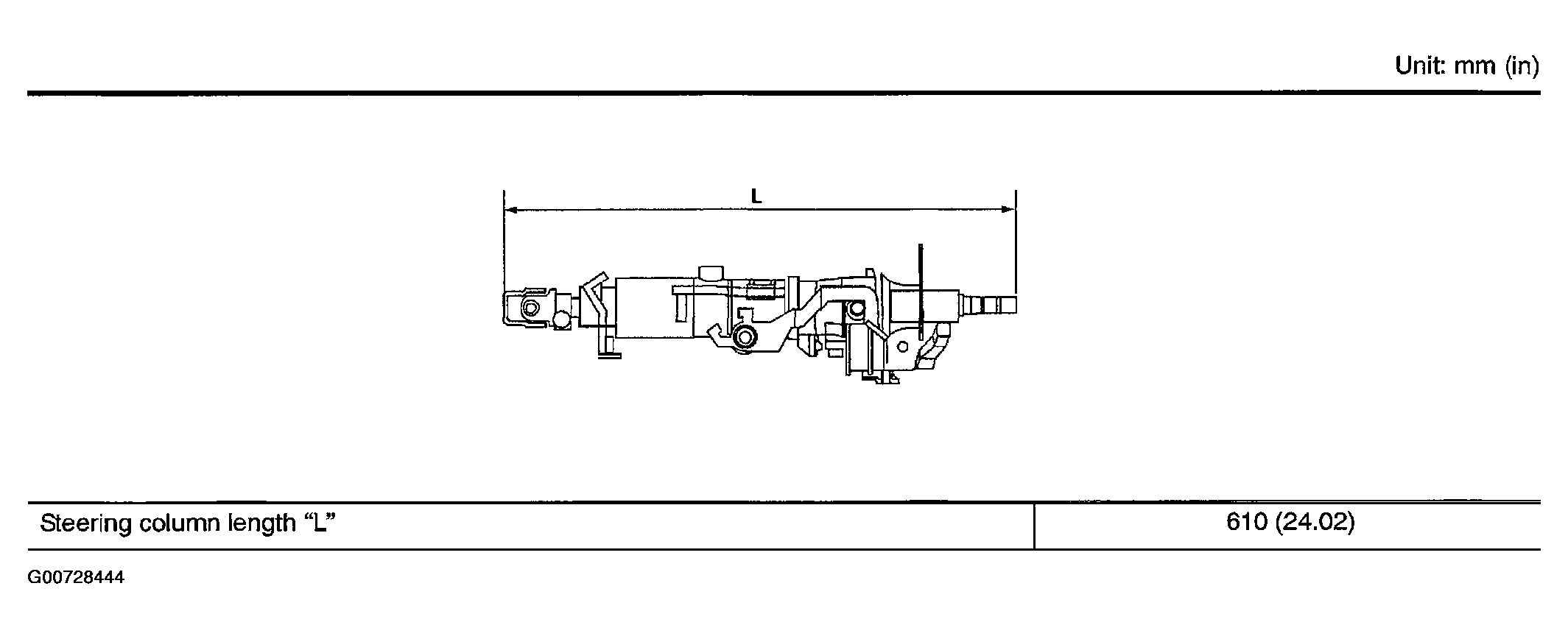
Fig 1: Steering Column Length "L"
G00728444Courtesy of NISSAN MOTOR CO., U.S.A.