LEMON Manuals: Even more car manuals for everyone: 1960-2025
Home >> Toyota >> 1987 >> 4Runner SR5, 22-RTE >> Repair and Diagnosis >> Engine Performance >> System >> TCCS System >> Trouble Shooting >> Trouble Code 4 Coolant Temperature Sensor & Circuit
April 5, 2026: LEMON Manuals is launched! Read the announcement.

Trouble Code 4 Coolant Temperature Sensor & Circuit

Fig 1: Terminal THW - E(2) Part 1 of 3
G62045Courtesy of © TOYOTA, LICENSE AGREEMENT TMS1002
Fig 2: Location of Water Thermo Sensor Part 2 of 3
G62046Courtesy of © TOYOTA, LICENSE AGREEMENT TMS1002
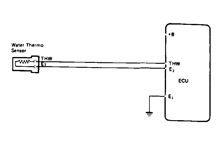
Fig 3: Wiring Diagram Part 3 of 3
G62047Courtesy of © TOYOTA, LICENSE AGREEMENT TMS1002