LEMON Manuals: Even more car manuals for everyone: 1960-2025
Home >> Toyota >> 1987 >> Corolla LE, Standard >> Repair and Diagnosis >> Engine Performance >> System >> TCCS System >> Diagnosis & Testing >> Code 2 Airflow Meter & Circuit
April 5, 2026: LEMON Manuals is launched! Read the announcement.

Code 2 Airflow Meter & Circuit

Fig 1: Terminal +B(1) - E(2)/Terminals VC -E(2) & Vs - E(2) (1 of 3)
G62030Courtesy of © TOYOTA, LICENSE AGREEMENT TMS1002
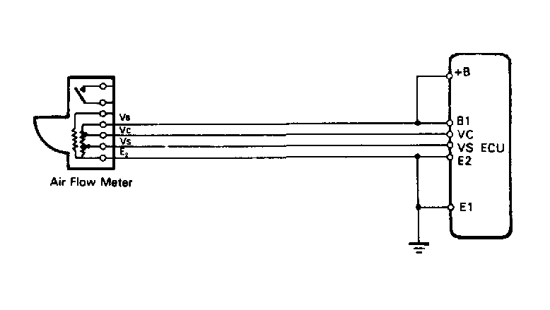
Fig 2: Wiring Diagram (2 of 3)
G62031Courtesy of © TOYOTA, LICENSE AGREEMENT TMS1002
Fig 3: Wiring Diagram (3 of 3)
G62032Courtesy of © TOYOTA, LICENSE AGREEMENT TMS1002