LEMON Manuals: Even more car manuals for everyone: 1960-2025
Home >> Toyota >> 1993 >> Previa LE, AWD >> Repair and Diagnosis >> Engine Performance >> System >> Engine Controls - Tests W/Codes >> Diagnostic Code Charts >> Code 24/Test No. 5 - Intake Air Temperature Sensor Signal
April 5, 2026: LEMON Manuals is launched! Read the announcement.

Code 24/Test No. 5 - Intake Air Temperature Sensor Signal

CODE 24/TEST NO. 5-IAT SENSOR SIGNAL TROUBLE

Terminals Trouble Condition STD Voltage
THA-E2 No Voltage Ignition Switch ON Int. Air Temp. 20°C (68°F) 1-3V
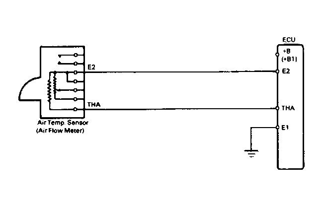
Fig 1: Code 24/Test No. 5 Schematic Intake Air Temp. Sensor Signal
G91B17682Courtesy of © TOYOTA, LICENSE AGREEMENT TMS1002
Fig 2: Code 24/Test No. 5 Flow Chart Intake Air Temp. Sensor Signal
G91G17802Courtesy of © TOYOTA, LICENSE AGREEMENT TMS1002