LEMON Manuals: Even more car manuals for everyone: 1960-2025
Home >> Toyota >> 1994 >> Tercel Base >> Repair and Diagnosis >> Engine Performance >> System >> Engine Controls - Tests W/Codes >> Trouble Code Charts >> DTC 71 - EGR System Malfunction
April 5, 2026: LEMON Manuals is launched! Read the announcement.

DTC 71 - EGR System Malfunction

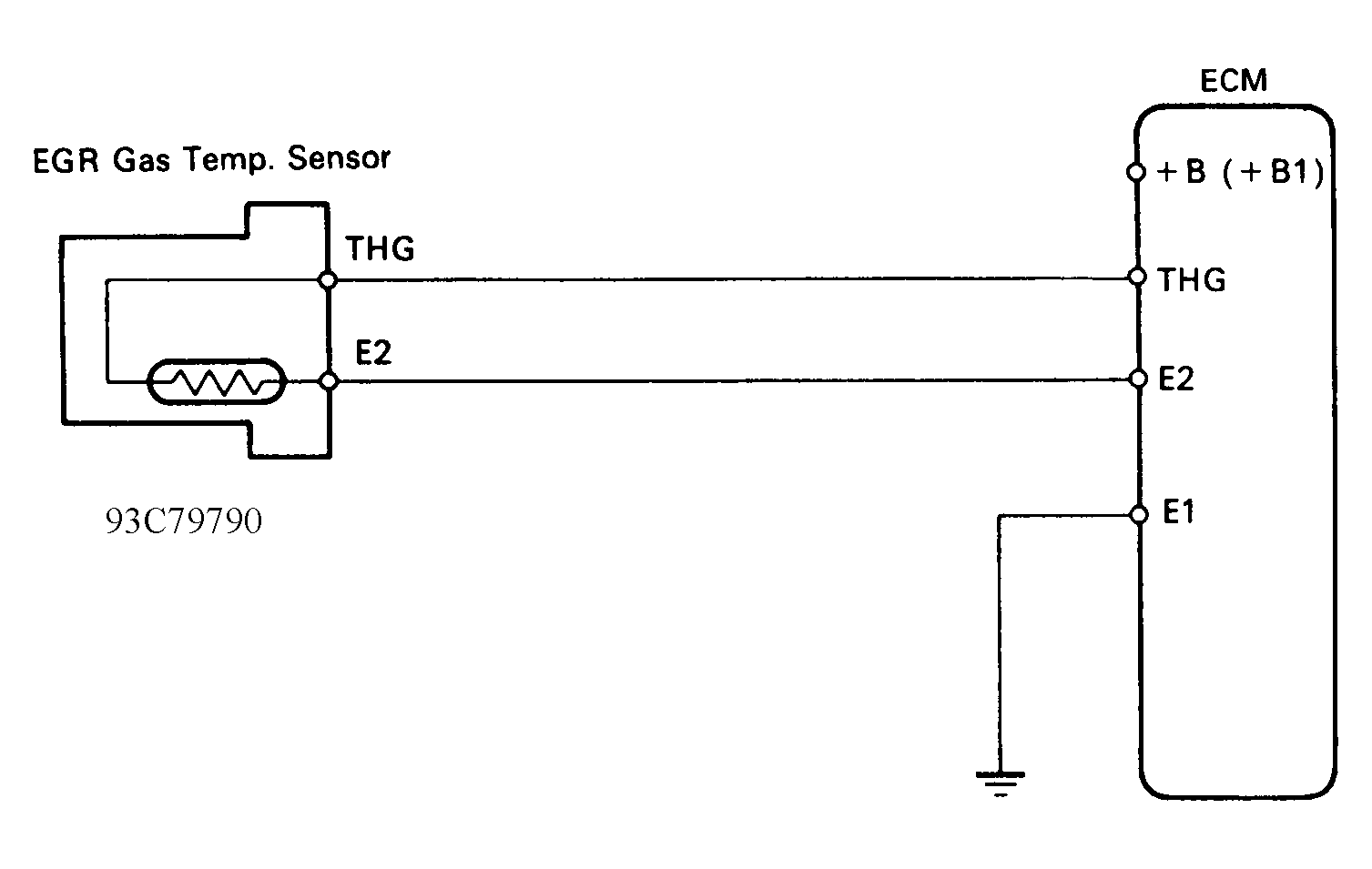
Fig 1: DTC 71 - Schematic
G93C79790Courtesy of © TOYOTA, LICENSE AGREEMENT TMS1002
Fig 2: DTC 71 - Driving Detection Pattern
G94E45389Courtesy of © TOYOTA, LICENSE AGREEMENT TMS1002
Fig 3: DTC 71 - Diagnostic Flowchart
G93D79791Courtesy of © TOYOTA, LICENSE AGREEMENT TMS1002